Meet the Author
Guest Blogger
Author
Explore Author's Blog

Solving a Murder Mystery
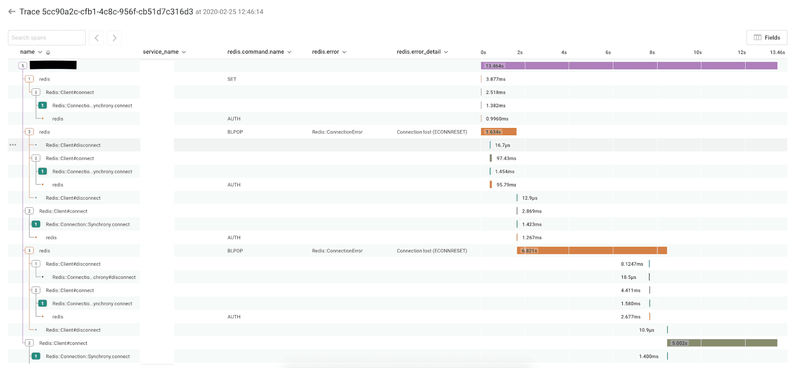
Bugs can remain dormant in a system for a long time, until they suddenly manifest themselves in weird and unexpected ways. The deeper in the stack they are, the more surprising they tend to be. One such bug reared its head within our columnar datastore in May this year, but had been present for more than two years before detection.

Building a Resilient System: Our Journey to Observability at Intercom
At Intercom, we focus on customer experience above all—our service’s availability and performance is our top priority. That requires a strong culture of observability across our teams and systems. As a result, we invest a lot in the reliability of our application. But unpredictable failures are inevitable, and when they happen it’s humans that fix them.

ICYMI: Achieving Visibility in Your CI/CD Pipeline With Honeycomb + CircleCI
Before continuous integration came to be, setting up builds was no fun because the complexity and overhead involved in a release cycle was compounded by inflexible, manual processes. The release cycle was slow and…

How Reliability and Product Teams Collaborate at Booking.com
This article originally appeared on the Booking.com engineering blog. For more by the author, visit his blog www.codecapsule.com. With more than 1.5M room nights booked per day, Booking.com requires a solid infrastructure that’s constantly…


Take huge leaps with Honeycomb for Incident Response
As engineering teams shift from delivering services on monolithic architectures to microservices and even serverless environments, developers are no longer just responsible for creating and maintaining their code. Shared ownership has become the new…




Instrumentation: system calls: an amazing interface for instrumentation
When you’re debugging, there are two basic ways you can poke at something. You can: create new instrumentation (like “adding print statements”) use existing instrumentation (“look at print statements you already added”, “use Wireshark”)…







